See your AI.
Control your risks.
Shadow AI, rogue agents, and MCP servers are active in your environment, AI systems security teams can’t see. AQtive Guard finds them, evaluates them, and enforces guardrails before damage is done.

Your teams are deploying AI faster than security can track.
Employees adopt AI tools without approval. Engineers spin up agents with broad permissions. MCP servers connect AI to production databases. Your existing security stack was not built to see any of it.

Of organizations lack confidence in their ability to identify the use of unapproved or "shadow AI" tools by employees.
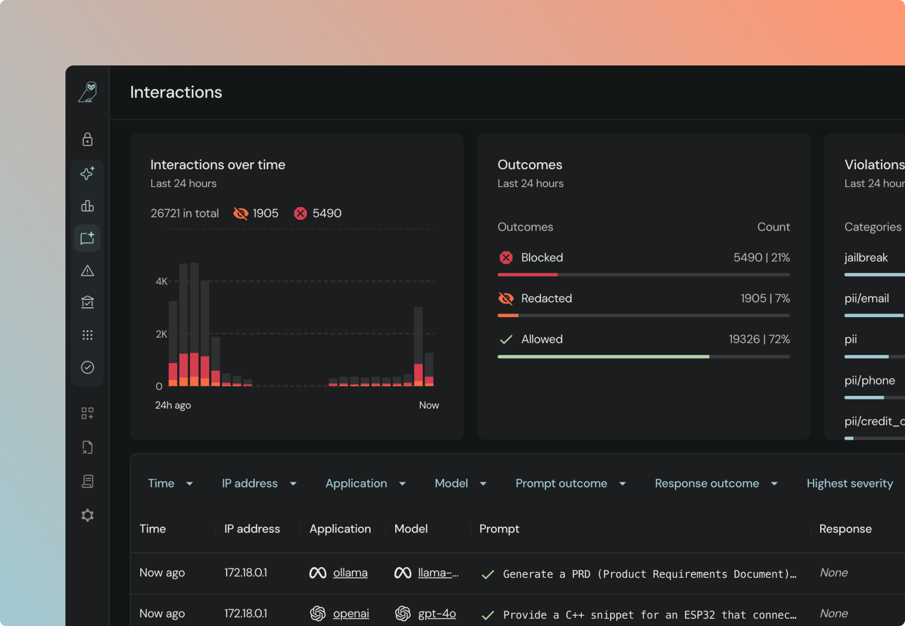
A single view of every
AI system, risk, and policy across your organization.
Secure AI from code to runtime.

Six surfaces,
not one.
Shadow AI hiding in browser usage, network traffic or source code doesn't escape detection. AQtive Guard deploys multiple sensors simultaneously and correlates across all of them.

Automated testing, not passive scanning.
Automated adversarial testing evaluates risks such as prompt injection, model serialization attacks, and data exfiltration vectors. AQtive Guard bridges the gap between detection and response by autonomously enforcing guardrails, reducing Mean Time to Remediation (MTTR).

Blast radius context,
not noisy alerts.
While competitors provide a list of noisy alerts, our Security Knowledge Graph maps complex dependencies to show the true business impact of a risk. AQtive Guard prioritizes risks that actually matter over thousands of low-priority alerts
Most AI security tools see one surface. We see six.
Competitors scan code repos or monitor network traffic. AQtive Guard deploys across six surfaces seamlessly and correlates findings across all of them. A model found in code is linked to its cloud footprint, network traffic, endpoint presence, memory usage, and browser activity.

Gain insights your team needs
AI your teams build
Models, agents, and MCP servers in your codebase, cloud, and production infrastructure. Application, cloud, network, endpoint, and memory sensors detect every asset and enrich it with full risk context.
AI your employees use
ChatGPT, Copilot, Gemini, and other AI tools across browser and desktop apps. Browser monitoring and gateway enforcement provide real-time visibility into exactly what is being used and what data is being shared.
Detect and secure AI
across your stack











Built for your role.
CISO
“I need to prove AI governance to the board, not just talk about it.”
Dashboards that map your AI posture to NIST AI RMF, OWASP, and EU AI Act. Exportable evidence packs for board reporting and audit.
Security Architect
“I need one place to see every AI system and its risk context.”
AQtive Guard gives you full visibility discovery, context, enforcement, and investigation in one platform.
Platform engineering
“I need to ship AI without waiting on manual security reviews.”
Automated guardrails enforce policy at runtime. Teams ship AI securely without bottlenecking the pipeline.
See every AI system. Deploy without the friction.
Discovery, context, enforcement, and compliance for every AI model, agent, and MCP server — in one platform.














